AI that learns your business, answers in plain English, and watches your metrics while you sleep.
† Kyomi queries your warehouse directly; the AI sees a maximum of 20 rows of result data. For stricter control, Kyomi Connect (Apache 2.0, open source) runs inside your network — credentials never leave your infrastructure, only query results travel to Kyomi.
Works with your existing data stack
BigQuery · Snowflake · PostgreSQL · MySQL · ClickHouse · Redshift · Databricks · SQL Server · Azure Synapse
No SQL required. No waiting on analysts. This self-service analytics tool lets anyone ask questions in plain English and get instant visualizations.
"Show me revenue by region last quarter" — Kyomi's text-to-SQL engine finds the right tables, writes optimized queries, and generates charts automatically.
Charts appear alongside your data. Forecast lines with confidence bands, multi-source charts combining data from different databases, and all the standard types — beautifully rendered and interactive.
Found an insight? Save it to a dashboard instantly. No rebuilding, no exporting.

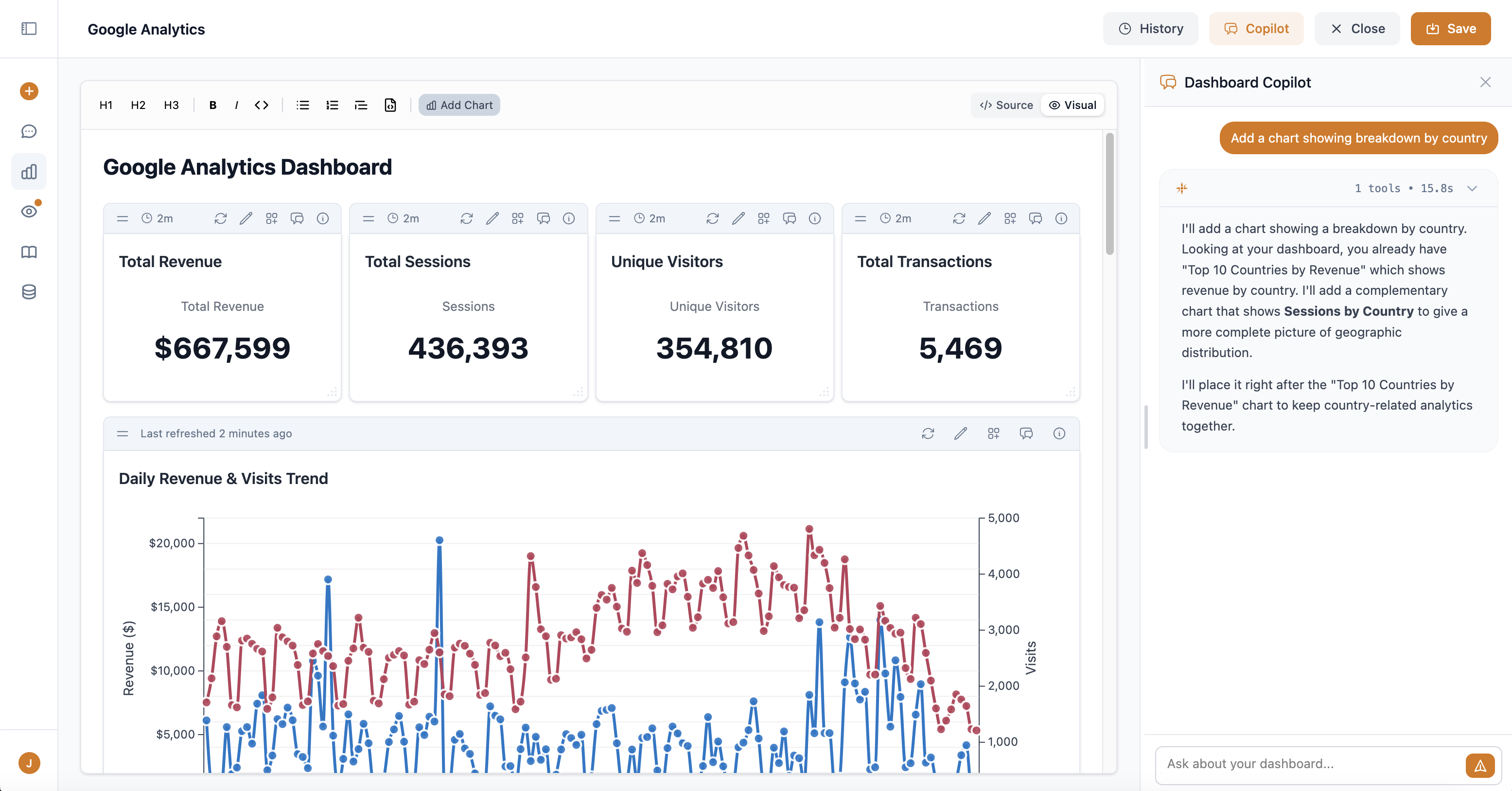
Full dashboard builder with AI copilot. Edit code or use the visual builder — your choice.
Describe what you want, copilot builds it. "Add a chart showing breakdown by country" — done.
Dashboards are Markdown + ChartML. No proprietary formats, no vendor lock-in. Full control.
Every save creates a version. Preview, compare, restore with one click. Never lose work.
Forecast trends with confidence intervals. Ask about future metrics and get predictions with uncertainty bands — no Python notebooks required.
Download any dashboard as a professional PDF. High-resolution charts, clean formatting, page numbers — ready to email to executives.

Kyomi remembers what "revenue" means in YOUR business. Every conversation makes it smarter.
Define formulas once — "MRR excludes trials" — Kyomi applies them consistently everywhere.
"Customer data is in users table, not customers" — saved once, never forgotten.
"Exclude @test.com from user counts" — your rules, automatically applied.
New team members get instant access to years of accumulated data knowledge. No more asking "which table has customer data?"
AI agents monitor your data and alert you when something needs attention. No dashboards to check.
"Alert me if revenue drops more than 10%" — describe what matters, Kyomi handles the rest.
"Send me a weekly sales summary every Monday" — automatic reports on your schedule.
Alerts via Slack or email. Only notified when something is actually noteworthy.

Privacy-focused website analytics built right into Kyomi. One script tag, no cookies, and the same AI answers questions about your traffic.
~1KB tracking script. No cookies, no personal data, no consent banners. IP-based visitor hashing that never stores raw IPs.
Ask "where is my traffic coming from?" or "which blog posts convert best?" — the same AI that queries your data warehouse answers traffic questions too.
Create an analytics site and it appears as a queryable datasource. Write SQL against your traffic data, build dashboards, set up alerts — just like any other datasource.
100K events per month included with your Cloud subscription. Overage billed at $10 per additional 1M events, non-expiring.
Slack, Claude Code, Cursor — same intelligence, same context, wherever you are.
@kyomi in any channel. Charts render in threads. Conversations sync to web app.
Query your data while coding. Search catalog, run queries, save learnings — without leaving your IDE.
Your learnings and business context work everywhere — web, Slack, or Claude Code.

Creating a dashboard directly from Claude Code via MCP
30-day free trial. $5 per user, per month after. No credit card to start.